ILT vs OLT dashboard
Overview
Introduction to the Instructor-led training (ILT) vs Online training (OLT) dashboard
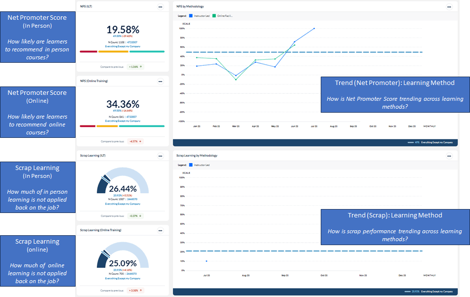
This dashboard provides insights into key metrics, top and bottom rated courses, classes, and instructors during a selected time period, areas of success and drivers behind performance gaps. Using this template can help you answer questions such as:
- Are learners completing their post event surveys (in class, in person)?
- How is overall performance trending within the various learning delivery methods?
- Are learners completing their post event surveys?
- How is overall performance trending?
- Which are the highest rated courses online?
- Which are the highest rated courses in class?
- Are my courses being delivered?
The following screenshots display the widgets included in this dashboard template and the questions that can provide insights into the data that is presented:


To learn more about configuring and interpreting dashboard widgets, consult the Dashboard widget guide.
Dashboard template setup details
The following screenshots show the initial setup of the ILT vs OLT dashboard template shown above.
Dashboard Administrators should add appropriate benchmarks to each widget on the dashboard and share the template with other users included in managing training effectiveness.

